一、前言
2021年4月30日,中共中央總書記習近平指出,實現碳達峰、碳中和是我國向世界作出的莊嚴承諾,也是一場廣泛而深刻的經濟社會變革,絕不是輕輕松松就能實現的。各級黨委和政府要拿出抓鐵有痕、踏石留印的勁頭,明確時間表、路線圖、施工圖,推動經濟社會發展建立在資源高效利用和綠色低碳發展的基礎之上。不符合要求的高耗能、高排放項目要堅決拿下來。
2021年4月8日,國家發展改革委發布《關于2021年新能源上網電價政策有關事項的通知》,其中第六條,國家能源局組織實施的首批太陽能熱發電示范項目于2019年和2020年全容量并網的,上網電價按照每千瓦時1.10元執行;2021年全容量并網的,上網電價按照每千瓦時1.05元執行。2022年1月1日后并網的首批太陽能熱發電示范項目中央財政不再補貼。
預示光熱發電將進入平價發電時代,面臨嚴峻的技術競爭和挑戰。
二、國外光熱發電技術近況
1、美國第三代太陽能熱發電路線圖
2017年1月美國NREL發布“聚光太陽能Gen3示范路線圖”,明確目標:工況溫度必須達700度(以適應超臨界CO2發電);發電成本目標為每度6美分;分三種技術路線實驗。
1)熔鹽技術,要求工作溫度更高,直接涉及高汽化點熔鹽,更耐用的密封材料、管道、儲罐和泵。
2)氣體技術,使用二氧化碳和氦相對更容易管理,以盡量減少氣體循環能量消耗。
3)固體顆粒技術,三種技術中最接近建造原型;所使用的顆粒由氧化鋁和氧化鐵組成,桑迪亞實現900度高溫。
2018年5月美國能源部宣布:提供獎勵資金7200萬支持11個涉及第三代CSP研發項目
https://www.energy.gov/eere/solar/generation-3-concentrating-solar-power-systems-gen3-csp
https://www.energy.gov/eere/solar/goals-solar-energy-technologies-office
圖:美國桑迪亞實驗室承擔的固體粒子光熱發電接收和儲熱技術

圖:美國桑迪亞的固體粒子實驗裝置

圖:美國可再生能源實驗室承擔的熔鹽流體實驗裝置

圖:美國布雷頓能源承擔的氣體傳熱實驗裝置
2、美國光熱發電技術路線
2021年3月25日美國能源部(DOE)宣布了一項雄心勃勃的新目標,即在未來十年內將太陽能成本降低60%,即到2025年將目前每千瓦時4.6美分的成本降低到3美分/千瓦時,到2030年降低2美分/千瓦時。
此外還將投入近1.28億美元資金,以降低成本、提高性能和加快太陽能技術的部署。同日美國能源部太陽能技術辦公室公布2021財年光伏和集中太陽能熱電(FY21光伏和CSP)資助計劃,該計劃將進一步推進光伏和CSP研發(R&D),朝著2030年CSP電廠5美分/千瓦時的成本目標邁進。
2021年3月25日,美國能源部在對Gen3計劃前兩個階段的工作進行廣泛審查后,決定選擇固體粒子傳熱技術作為主要技術選項。并提供2500萬元資金來建立一個新的實驗裝置。
其理由是:
1)傳熱途徑的技術成熟和關鍵部件的開發。這項研究是由領導每個路徑設計的競爭團隊與工業界合作完成的,以及由Gen3資助計劃第2主題和更廣泛的CSP研發資助項目完成情況。
2)傳熱通道的潛力,可通過商業工廠設計實現成本目標,即到2030年0.05美元/千瓦時;CSP基本負荷配置12小時或更長時間的熱能存儲。
3)建議的三期建設和全面集成傳熱通道兆瓦級試驗設施的質量和成功可能性。
https://www.energy.gov/eere/solar/generation-3-concentrating-solar-power-systems-gen3-csp-phase-3-project-selection
美國能源部認為,與液體和氣體傳熱系統相比,粒子系統需要的組件更少,操作更簡單,需要相對較少的高成本材料來收集和傳輸熱能,這些因素提高工廠的可用性和可靠性,并實現更簡單的工廠建設和調試。審查意見還認為,與其他兩種途徑不同,陶瓷、砂狀顆粒可以承受超過800°攝氏度的溫度,因此它們可用于電力生產和其他太陽能熱熱應用,包括工業過程熱、熱化學儲能和太陽能燃料生產。
3、歐盟光熱發電技術路線
2020年初,歐盟委員會提出啟動“綠色協議”的建議,為此,Next-CSP歐盟太陽能產業聯合倡議:“從綠色交易到綠色復蘇,認為歐洲的太陽能產業不能局限于光伏行業而拋棄大量的光熱發電CSP資產。”
歐盟資助“CSP2計劃”,也即由法國承擔的塔式固體粒子實驗項目。該項目采用橄欖石即鎂硅酸鹽陶瓷顆粒作為傳熱儲熱流體,接收器采用并排的金屬管道來傳輸橄欖石顆粒,其中包括對固體顆粒換熱裝置的實驗和超臨界二氧化碳發電。實驗項目現已結題。
下一步擬建立150兆瓦塔式光熱發電裝置。

圖:由法國承擔的固體顆粒金屬管道傳熱流體示意圖

圖:由法國承擔的固體顆粒金屬管道傳熱流體接收器

圖:由法國承擔的固體顆粒金屬管道傳熱流體接收器

圖:由法國承擔的固體顆粒金屬管道傳熱流體接收器
3、塔式光熱發電嘗試PV和CSP互補

摩洛哥Noor Midelt的800兆瓦太陽能混合發電項目,擬充分利用PV白天的電力加熱CSP存儲介質,以保證夜間發電。首個混合互補存儲項目計劃以每千瓦時7美分的價格提供可調度的太陽能電力。
4、槽式光熱發電嘗試電儲熱途徑

Abengoa計劃將光伏或風電電加熱存儲技術“嫁接”到西班牙早期沒有存儲設備的槽式CSP工廠中。該電加熱器采用串聯模式,光熱發電為第一級換熱,光伏電力加熱為第二級換熱,將熔鹽溫度由370度提升至560度,為避免光照連續不足還需要配置電網輔助電加熱系統,或配置燃氣補熱裝置。
三、光熱發電技術在我國面臨競爭和挑戰
1、光熱發電面臨光伏技術競爭
光伏采購和投資成本逐年下降。
4月29日,華電公布2021年第一批7GW單晶硅光伏組件及組串式逆變器集采情況。
按照7GW投標總容量計算,入圍5家企業最低折合單價1.553元/W,最高折合單價1.731元/W。
5月7日,廣東省能源集團2021光伏組件集中采購項目公布,最低折合單價1.71元/W。
2019年,全國光伏的年均利用小時數為1169小時,光伏電站建設成本4.5元/W,度電成本在0.4元至0.5元之間。
2、光熱發電面臨風電技術競爭
風電投資成本下降明顯。
2019年陸上風電平均造價是7000元/千瓦,部分地區達到5500元/千瓦。預計2025陸上風電投資可降至5000至7000元/千瓦。
2019年海上風電平均造價15000元/千瓦。
2021年大唐云南三個風電場共6個風電項目,規模共計1980MW,風電主機最低報價每千瓦2252元,最高每千瓦2768元。
3、政策推動,鼓勵多能互補
國家發展改革委、國家能源局聯合印發《關于推進電力源網荷儲一體化和多能互補發展的指導意見》,國家能源局印發《關于報送“十四五”電力源網荷儲一體化和多能互補發展工作方案的通知》,明確“堅持清潔低碳、堅定安全為本,強化主動調節、減輕系統壓力,明確清晰界面、統籌運行調節,均等權利義務、實現共享共贏”的總基調,以系統性、多元化的思維統籌推進源網荷儲深度融合和多能互補協調發展,為確保安全前提下提升電力工業清潔低碳水平和系統總體效率指明了方向。
光熱發電具有低成本多能互補儲熱優勢,可實現源網荷儲一體化,通過延長發電時數,實現平價發電。
4、光熱發電技術應對挑戰途徑
時不我待,應對挑戰。
1)降低初始投資,單位投資力爭降低至每千瓦1.2萬元以內,與核電和海上風電持平。
2)增加發電時數,設計值應大于5000小時/年。
3)力爭單位發電成本在0.4-0.5元/千瓦時。
技術路線選擇:
1)光熱發電與光伏和風電進行一體化設計,實現多能互補,同時降低初始投資。
2)借助自主創新的電儲熱技術,將不穩定的風電和光伏電力作為光熱發電儲熱來源。
3)選擇與純氧燃氣發電互補,實現零碳發電。
4)與氫化工技術相結合,延長太陽能、風能產業鏈。
推薦燃氣、風電互補儲熱技術

適用塔式、槽式、菲涅爾光熱電站
推薦光熱電站配置風電、光伏設備

2016年國家發改委能源局公布《能源技術革命創新行動計劃》和路線圖,提出“50MW級儲熱光伏、光熱、風電互補的混合發電示范應用”,但未見國內實施。
自主設計塔式電站陶瓷接收器

設計要點:采用耐高溫選擇性熱吸收技術;借助熱惰性發揮陶瓷接收器墻體和固體粒子傳熱儲熱優勢,提高熱吸收率,降低熱損失。
建議接收器采用陶瓷材料制作,以模塊方式組裝,模塊外表層涂敷耐高溫的選擇性熱吸收涂料,模塊中心為固體粒子或粉煤灰的熱輻照通道,在密閉通道經輻射熱獲得高溫。電站鏡場選擇三面體設計,避免和減少鏡場無效投資。
固體粒子接收器與鏡場布局
接收器采用帶固體粒子通道的陶瓷模塊構筑接收器墻體,墻體外表面涂敷耐高溫低發射率選擇性熱吸收涂層,可大大減少熱輻射損失;陶瓷墻體模塊包裹陶瓷管道,通過陶瓷模塊借助熱惰性和儲熱功能應對不穩定的光照和焦斑跳變。

接收塔可借鑒南非Khi Solar One 50兆瓦DSG塔式光熱電站設計模式,固體粒子接收器采用三面體布置,定日鏡鏡場相應為三個扇形鏡場,分別對應三個固體粒子接收墻體。且定日鏡面積由遠及近為50平米至20平米,以兼顧不同遠近定日鏡的輻射強度,實現均衡。通過優化鏡場布局,降低初始投資。
光熱發電儲能技術多樣化
儲熱蓄電相結合可提高槽式太陽能熱發電作為基荷電源的能力;儲熱蓄電的核心是鈉氯化物熔鹽電池堆和單體電池的制備,有待技術突破。
借助塔式懸浮粒子高溫特性結合半閉式超臨界二氧化碳布雷頓純氧燃氣發電優勢,利用太陽能和風能電力電解制氫,借助二氧化碳加氫甲烷化儲能,可開辟光熱發電儲能新途徑。
終極目標:用太陽能等可再生能源與高效純氧燃氣發電結合,實現零碳排放電力。
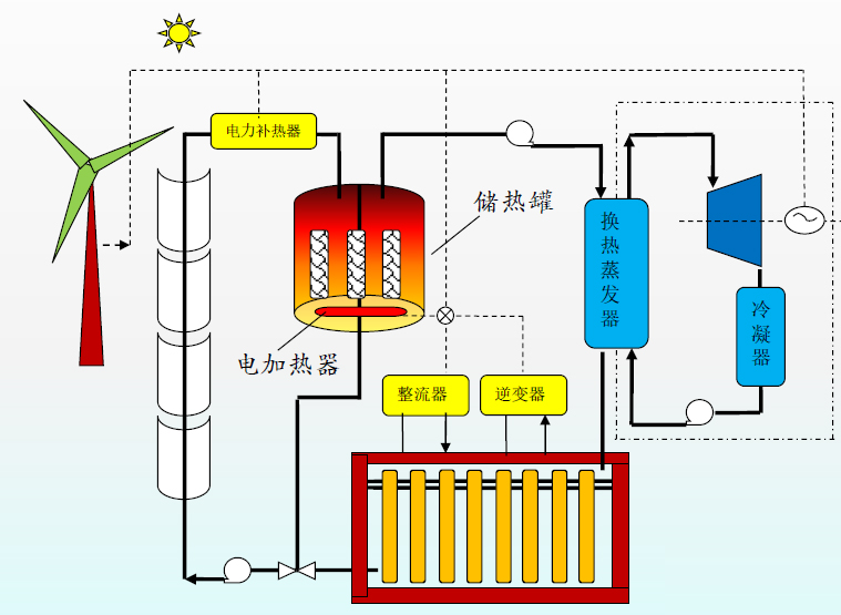
槽式太陽能儲熱蓄電發電

圖:鈉氯化物高溫熔鹽電池堆
適合我國自然地理環境的槽式太陽能儲熱蓄電發電系統簡介:
1)本裝置選用高溫硅油做傳熱介質,工況溫度400度,無低溫冷凝結晶疑慮;
2)儲熱罐采用單罐固體儲熱介質填充技術,替代價格昂貴的熔鹽;
3)蓄電裝置采用鈉氯化物高溫熔鹽電池堆,中心工況溫度300度;
4)蓄電來源主要吸納風電、光伏和電網超負荷過載電力;
5)本裝置參與電網削峰填谷、調頻調壓任務,目標為電網基荷電源。
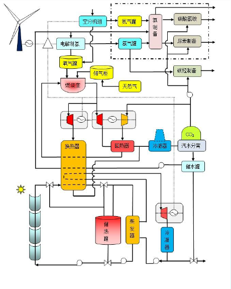
塔式太陽能風能與燃氣互補聯合制氫制甲烷循環熱發電示意圖

結合塔式懸浮粒子光熱發電高溫特性,與半閉式超臨界二氧化碳燃氣布雷頓熱發電進行互補,并聯合風電等電解制氫,輔之二氧化碳加氫甲烷化制備,甲烷純氧燃燒混合超臨界二氧化碳循環熱發電,開辟光熱發電儲能新紀元。
利用可再生能源電力與半閉式超臨界二氧化碳燃氣發電互補

借助風電光伏等可再生能源以及電網超負荷過剩電能電解水制氫制氧,并與半閉式超臨界二氧化碳燃氣布雷頓熱發電技術互補,通過二氧化碳加氫甲烷化儲能發電,不僅可實現二氧化碳循環利用,也可以解我國棄風棄光燃眉之急。鑒于半閉式燃氣渦輪透平出口溫度在700度以上,因此可為槽式熱發電儲熱系統提供輔助熱源。
可再生能源與氫結合副產綠色化肥

全世界5%的天然氣用于生產氨,大多采用哈伯法工藝,每生產一噸氨則排放三噸二氧化碳,可謂二氧化碳排放大戶。如果借助太陽能或風能等可再生能源電力通過空分設備制取氧氣,利用副產的氮氣與電解水制取的氫氣混合制備“綠色氨,”再與燃氣發電系統回收的二氧化碳混合生產碳酸氫氨、尿素等化工產品。
四、結語
光熱發電當務之急是制定平價發電路線圖和時間表。
技術方案與經濟目標相結合,重點探討和研究以光熱發電為主體的源網荷一體化互補儲能可行方案。
以建立長時儲能和基荷能源目標,選擇實現平價發電的多種技術方案。
對于前沿性技術,建議早開題,早預研。
作者愿意為企業提供相關專利技術支持。
2021年5月11日
注:本文作者系太陽能熱發電技術資深學者張建城(如需聯系交流,請添加微信號cspswd)。
