CSPPLAZA光熱發電網訊:為保證新型電力系統實現穩健運行,我國提出了“兩個一體化”(在風光水火儲一體化、源網荷儲一體化)并積極建設布局綜合能源大基地項目。在此背景下,熔鹽儲熱技術低成本、應用場景靈活多變、工作溫度高等優勢備受關注,盡管目前裝機較小,但其發展速度快,應用前景不可估量。
在2023年3月2日舉辦的中國第四屆儲熱大會上,中國電力工程顧問集團西北電力設計院有限公司總工程師助理徐斌就《綜合能源基地熔鹽儲熱技術應用》作了主題報告,詳細介紹了熔鹽儲熱技術在火電機組的深調+頂峰、退役火電機組改造為儲能調峰電站、退役火電機組改造為可供熱的儲能調峰電站三種應用場景下的技術思路。

圖:中國電力工程顧問集團西北電力設計院有限公司總工程師助理 徐斌
國內傳統新能源消納當前面臨的困難
徐斌表示,結合2021年2月25日國家發改委、國家能源局研究發布的《關于推進電力源網荷儲一體化和多能互補發展的指導意見》相關要求,一體化基地在頂層設計上主要需要考慮以下原則:一是優先新能源開發;二是加強一體化項目調節能力;三是要確保一體化項目及通道經濟性好;四是保證安全可靠性高。
關于綜合能源基地存在的問題,徐斌指出主要有以下幾點:一是送端配套新能源電量占比偏低;二是部分點對網外送通道利用程度較低(50%-65%);三是水電豐枯期處理差異明顯,外送通道枯期利用率低;四是送端電源互補協調難度大,隸屬不同,缺乏統籌;五是發展模式不統一,各方利益主體分歧大。
針對上述問題,徐斌表示當前亟需經濟的儲能技術,可利用存量常規電源,合理配置儲能,統籌各類電源規劃、設計、建設、運營,優先發展新能源,積極實施存量“風光水火儲一體化”提升,穩妥推進增量“風光水(儲)一體化”,探索增量“風光儲一體化”,嚴控增量“風光火(儲)一體化”。
對于存量新能源項目,結合新能源特性、受端系統消納空間,研究論證增加儲能設施的必要性和可行性。對于增量風光儲一體化,優化配套儲能規模,充分發揮配套儲能調峰、調頻作用,最小化風光儲綜合發電成本,提升綜合競爭力。
儲熱在目前儲能裝機中占比較小,但發展較快!
據徐斌介紹,大型的主要儲能形式有抽蓄、電化學和熱儲,根據2020年的相關數據,目前90%是抽水蓄能,7%左右是電化學,剩下的儲熱和壓縮空氣占2%-3%。
其中,抽水蓄能技術相對成熟、使用壽命長、功率容量大,但其對于選址的要求也相對較高,造價大概是7500元/千瓦,算是中規中矩,同時其電電轉換效率比較高,所有的能量轉換其實就是機械能——勢能——電能,效率大體是在75%左右。
電化學儲能具有能量密度高、循環壽命長、體積小、質量輕的優勢,但成本較高、容量會緩慢衰退、不耐受過充過放。“電化學儲能電電轉換效率比較高,可以達到90%以上,但它的主要的問題是成本比較高,千瓦時造價1500元到1800元左右,造價比較高。”徐斌指出。
壓縮空氣儲能近些年也比較熱,它是把富余的電能將空氣進行壓縮,分成兩個能量,一個是壓力能(勢能),另一個是在壓縮過程當中會產生熱能,我們把熱存儲起來,這樣高品質的電能就被變化成低品質的壓力能了,所以壓縮空氣儲能的效率沒有抽蓄這么高。目前壓縮空氣的建設成本約在7千多塊錢每千瓦,效率在60%-70%的水平,總體和抽蓄相當。
而熱儲能是把高品質的電能轉換為低品質的熱能,如果需要再把熱能轉換為電能效率就會比較低一些(火電效率在40%左右)。儲熱的特點就是相比其它幾種儲能技術成本比較低,儲能形式多樣,可靈活滿足不同場景要求,規模效應明顯,但是一般系統相對復雜。

參考上圖,徐斌表示,“這是我們做汽側儲能基本的思路,其中冷庫中使用的熔鹽是二元鹽(圖中藍色儲罐,運行溫度290℃),我們把不用的廢電或者是需要抽的抽濕氣通過換熱器把熱量傳遞給熱庫(圖中紅色儲罐,工作溫度為565℃),也是常規光熱系統的運行溫度。需要放熱的時候,熱庫通過換熱器把熱量傳遞給汽水系統變成過熱蒸汽,通過汽輪機做功帶動發電機發電,這是整套熱力學循環。”
熔鹽儲能技術耦合火電機組的三種應用思路
1、火電機組深調+頂峰
徐斌介紹:“在火力發電的汽水循環中,汽輪機做完功的乏汽通過冷凝器,從汽體變成液體,冷卻到液體,用給水泵把壓力加起來之后在鍋爐中吸熱變成過熱蒸汽,在汽輪機高壓缸做功,做完功再回到鍋爐吸熱,再到低壓缸或者是中壓缸做功,這就是標準的火電機組的汽水循環。”

“我們知道現在火電機組深調最困難是鍋爐,汽輪機往下調,調到20%問題不大,但鍋爐有最低穩燃負荷要求(30%左右),低于這個負荷就會有很多問題,首先是干濕態轉換的問題,再下來流量太小鍋爐的水冷壁進去的水分布就不均勻,有可能會造成個別地方局部的超溫,對鍋爐安全性有影響。
所以我們當時想的是汽輪機要調20%沒有什么問題,從鍋爐的穩燃負荷35%-20%之間,這15%的熱量我們抽出來用熔鹽加熱起來,將冷庫中熔鹽用熔鹽泵打起來,經過循環存到熱庫把它存起來,這就是我們完成了一個功能深調。”徐斌說。“再來說下頂峰,當大基地所有的火電機組都開起來,晚高峰沒有光伏風電了,所有的機組都開起來還是不能滿足要求的時候,這時候就有了頂峰的要求,就會再上一臺小機,用于頂上晚上兩三個小時晚高峰的用電需要。”
就該技術思路的效率來看,徐斌介紹道:“通過模擬計算,電電效率現在算出來是50%-60%,這個效率還是可以的;因為我們沒有能源從高品質到低品質轉化的過程,直接把火電的蒸汽以熱能形式進行存儲,然后被存儲熱能最后還回到氣體循環去做功,所以沒有能源品質轉換的過程,所以效率還是可以的。”

投資方面,徐斌以2x660MW機組為例進行了介紹,在提供4h200MW出力的條件下,系統總費用為約7億元,以單位kW計算,全廠總單位造價為約3500元/kW。單就儲熱系統來說,配置了約2300MWh的熔鹽儲能系統,主要包括熔鹽和熔鹽儲罐,這部分費用約2.7億元,以單位kWh計算,儲能部分的單位造價為120元/kWh,約占總投資的38%。
徐斌對此解釋道:“單位千瓦造價3500塊錢,這是加了增容小機和冷卻系統和小機系統情況下,如果不考慮小機的情況下光有熔鹽系統,造價200塊錢左右/kWh,現在整個熔鹽系統造價提高了,在300-400塊錢/kWh。對比來看,熔鹽儲熱系統效率雖然不如電化學,但是電化學造價約1000元/kWh,造價方面具有很大優勢的熔鹽儲熱技術也有自身應用的優勢和場景。”
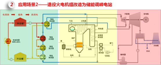
2、退役火電機組改造為儲能調峰電站
退役火電機組改造為儲能調峰電站(如下圖所示,黃色區域是鍋爐,粉色區域是汽機),針對需要退役的機組我們可以還利用原有的熱網,只是將鍋爐部分刪掉,新建熔鹽電加熱系統,利用低谷電/棄電為熱源,在需要的時候把熱存起來進入熱罐,需要調峰的時候熱量通過換熱器變成蒸汽,然后推動汽輪機做功。

徐斌指出,現在一些在建的光熱電站也計劃配置電加熱器,因為光熱電廠的電價補貼沒有了,在綜合能源基地中像新疆以1:9配新能源——1份光熱配9份新能源;大家為了新能源指標還要配光熱,但考慮到盈利性大家都盡量把成本最高的鏡場的成本往小去壓,但是儲能的時長又是國家規定好的,所以鏡場和儲能就不匹配了。現在通過加一些熔鹽電加熱系統,如果整個綜合能源基地現在出現棄電,就可以把棄電變成熱再回去。

以2*300MW系統為例進行了介紹(如上圖),左側是1號機,右側是2號機,儲熱量是6000MWh,改造目標是調峰4h;占地方面是利用原有鍋爐及其輔機區域能夠滿足熔鹽罐和換熱器用地需要,同時利用原有煤倉間區域布置電加熱器。
徐斌表示:“效率方面,高品質的電能變成低品質的熱效率很高,幾乎沒有什么損失,97%都是電損失;而從低品質的熱回到高品質的電損失很大,我們超高機組熱電效率可以達到45-46%,亞臨界機組要低一些,能量利用率大概在40%左右,整體方案造價920元/kW。”
3、退役火電機組改造為可供熱的儲能調峰電站
第三個應用場景是將退役火電機組改造成可供熱的儲能調峰電站,即利用退役/關停機組改造為可供熱的儲能電站,提高整體循環效率。

徐斌表示:“如上邊的介紹,在綜合能源基地里面將棄電結合電加熱然后再根據需要調峰的效率太低了,只有40%左右,怎么樣才能盈利?我們給業主算過,利用熔鹽電加熱器必須2.5度電進來才能出1度電進去,波峰波谷之間的價差要達到2倍以上才有可能盈利,而且這還沒有算投入;如果回收的棄電必須重新變到電去,必須波峰波谷的價差要達到一定的程度才可以盈利。”
徐斌指出:“如果綜合能源基地還有供熱的需求就不一樣了,這種情況下能源利用效率可以達到很高。我們可以看到還是這個系統,我們用背壓機替代純凝機組(循環水的水溫相應會提高),把循環水儲存起來后然后再利用循環水去供熱,這樣冷端的損失就沒有了。我們可以看到這種情況下能源利用效率達到85%以上,相比第二種應用場景投資每千瓦也就多了60塊錢,只是多了熔鹽罐和汽輪機高背壓改造的成本。”
