5月1日,新疆2018-2019采暖季正式結束,山東北辰機電設備股份有限公司(簡稱北辰機電)位于新疆北塔山牧場的供暖項目圓滿完成210天的供暖保障工作。
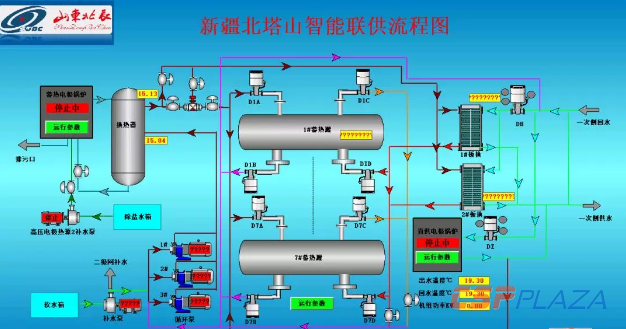
該項目采用低壓固體蓄熱和高壓電極鍋爐+承壓水蓄熱兩種熱源形式,在保證供熱質量的前提下,優先利用廉價谷電,既降低了運行成本,又通過移峰填谷,有效消納富余電能,實現100%清潔能源供暖。

按照新疆建設兵團的區域條件,該供熱項目共計建設了8個換熱站,安裝投運了高壓電極鍋爐和固體蓄熱裝置16.5MW,實現了對7個團場約10~15萬㎡的供暖保障。得益于該項目的穩定運行,在當地室外最低氣溫-30℃的環境下,室內供暖溫度依舊保持在22℃以上,整體溫差50℃以上,保障了當地居民溫暖過冬。

值得一提的是,北辰機電自主搭建的“山東北辰云平臺”,可對項目遠程集中管理,完善了調度運行管理職能,實現了熱力系統的無人值守。
北辰機電是一家在研發制造銷售民用核2,3級安全設備(包括壓力容器、儲罐和熱交換器)、光熱發電及熔鹽蓄熱設備、熱泵系列設備、A1-A2級壓力容器和A1-A5級板式換熱器的同時,致力于利用余熱、谷電等清潔能源為廣大用戶實現供熱、供冷提供系統解決方案的高新技術企業。公司研發生產水蓄熱系統、固體蓄熱系統和熔鹽蓄熱系統等產品,廣泛應用于清潔供暖。
